Acceso estadístico Urbix
Introducción
Urbix es un proveedor de servicios de información que proporciona a los administradores datos estadísticos de su negocio, a partir de los datos contenidos en adminet.
Adminet dispone de un webservice (únicamente para usuarios de adminet-cloud) mediante el cual Urbix puede solicitar los datos actualizados.
Una vez contratados los servicios de Urbix, se debe configurar Adminet para que le permita conectarse con nuestro webservice y tomar los datos actualizados. Haga clic aquí para ver cómo configurar el acceso estadístico para Urbix.
Datos que se suministran a Urbix
Datos comunes
Lista de direcciones de fincas
Lista de industriales
Datos de comunidades
Lista de comunidades
Lista de macrocomunidades
Lista de cobros pagos comunitarios (mayormente gastos) de comunidades y macrocomunidades
Lista de cobros pagos individuales (mayormente ingresos) de comunidades y macrocomunidades
Datos de alquileres
Lista de arrendadores
Lista de propiedades en alquiler
Lista de perceptores de reparto
Lista de cobros pagos (mayormente gastos) de arrendadores y perceptores
Lista de cobros pagos individuales (mayormente ingresos) de arrendadores
Lista de contratos de alquiler por arrendador
Datos de incidencias
Lista de incidencias de comunidades
Lista de incidencias de macrocomunidades
Lista de incidencias de arrendadores
Lista de incidencias de perceptores de reparto
Estas listas contienen las columnas de datos acordadas con Urbix para su uso.
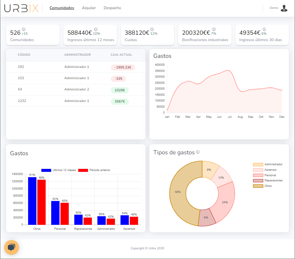
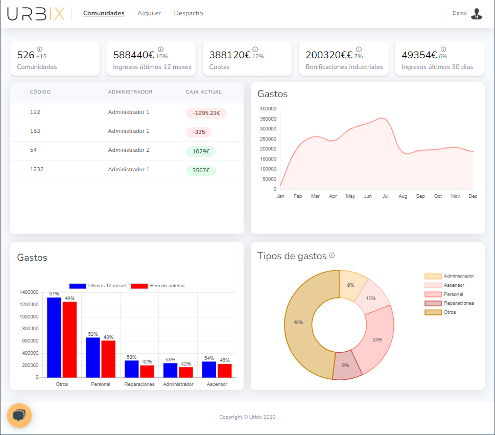
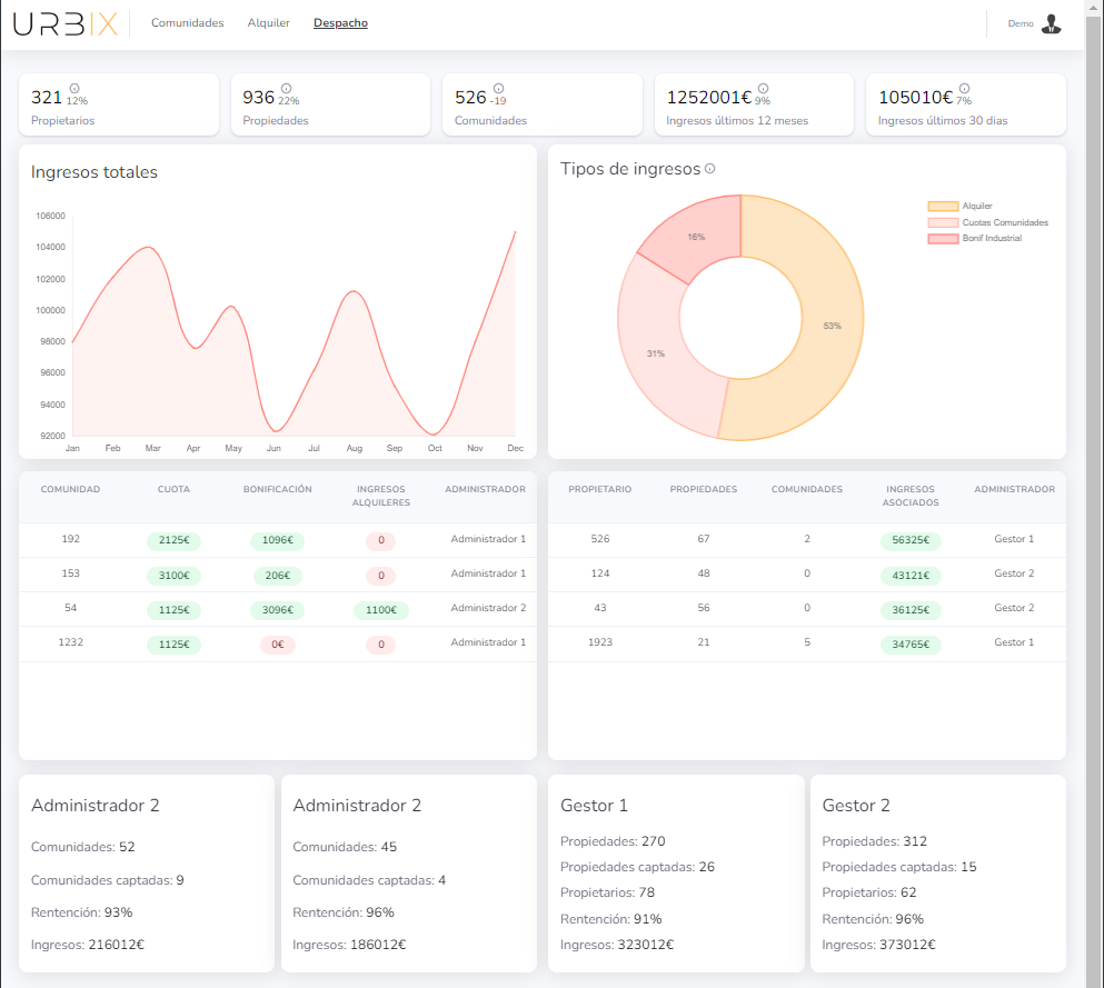
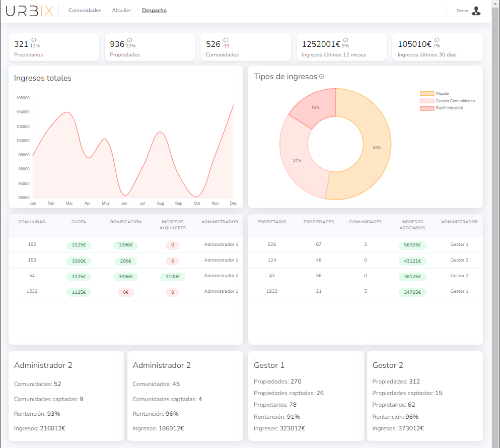
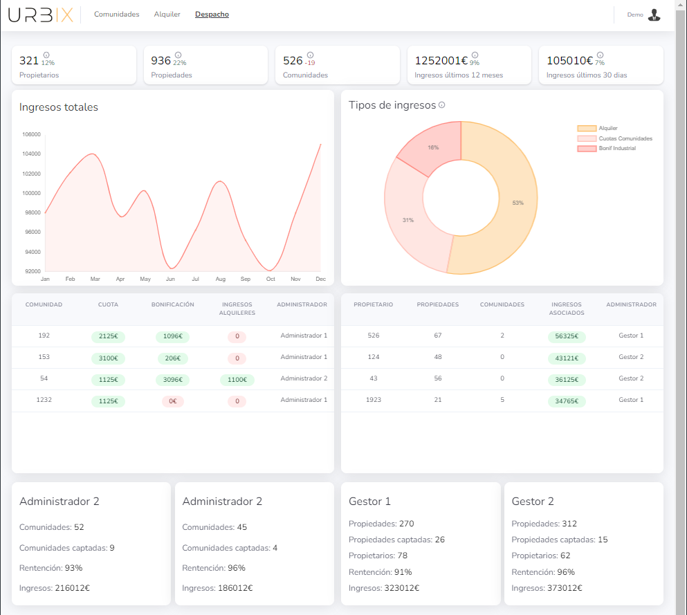
Qué ofrece Urbix
Con los datos proporcionados por adminet, Urbix ofrece unas estadísticas similares a estas.


